Het eerste dorsseizoen zit erop voor de nieuwe CR8.80 combine van Loonbedrijf Vedelaar uit Nagele. Gehuld in stofwolken knipte de combine afgelopen week een blok van vijftien hectare Hexham wintertarwe weg bij Peter van Dorsser in Swifterbant. Als afsluiter van het seizoen. Met een capaciteit van vijftig ton per uur heeft de combine het blok binnen drie uur gedorst.
“Daarmee is deze axiaal dorser een mooie aanvulling op de twee schudderdorsers waarmee we de kleinere percelen voor onze klanten dorsen”, legt Joop Vedelaar uit. “De capaciteit hoeft ook niet groter. Anders kun je het toch niet bijbenen met het kipper transport. We lossen zo’n negen ton per keer uit de bunker en dan heb je de kipper van twintig ton al vol gedraaid”.
Maaibord
Het maaibord is zeven-meter-dertig breed. Ook dat is groot genoeg, volgens Vedelaar. “Met een bord van tien of twaalf meter leg je anders een behoorlijk zwad voor stro klanten neer. Als dat nat wordt heb je het ook niet zomaar omgekeerd, dat kan voor de stroafvoer problemen geven. Deze combine heeft een grote capaciteit maar is toch nog compact. Met de rupsen op tachtig centimeter breedte blijven we toch binnen de 3,5 meter. Zo hebben we geen gedoe op de weg, maar wel een mooi draagvermogen voor een combine van deze omvang”.

Met de rupsen op tachtig centimeter breedte blijven we toch binnen de 3,5 meter. Zo hebben we geen gedoe op de weg, maar wel een mooi draagvermogen voor een combine van deze omvang”.

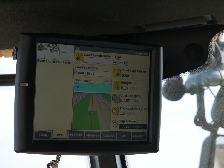
Bedieningsgemak en dorskwaliteit
Het bedieningsgemak en de dorskwaliteit zijn ook redenen voor de aankoop geweest, geeft Vedelaar aan. “De automatische rij- en dorsinstellingen die op maximale capaciteit worden ingesteld, ontlasten de chauffeur. Na het ingeven van het toegestane dorsverlies stelt de machine zelf de invoer, rotor, zeven- en windinstelling af die daarop gebaseerd zijn. Een camera registreert ook korrelbreuk en stro in de tank en stelt daarop desgewenst rijsnelheid, rotor en zeefsnelheid bij. Die kwaliteit zie je terug op de kipper. Met de opbrengstmeter op GPS die continu registreert is ook waardevolle teeltinformatie terug te koppelen aan de klant”.

Stroklanten
Voor stroklanten rukt Vedelaar overigens liever met de schudderdorsers uit. “Vanwege de extra invoer- en rotorcapaciteit van deze machine vergt het afstellen van het toerental van trommel en rotors extra aandacht om strobreuk te vermijden bij erg rijpe percelen met oud stro”.

Chauffeur Lucas Bramer bevestigt het gebruiksgemak van de machine, op het IntelliSense systeem staat de zomertarwe modus ingesteld. Met de rijhendel onderbreekt hij soms handmatig de automatische maaibord hoogte instelling en haspelsnelheid omdat de Hexham wat legerig is. Daardoor moet hij de snijhoogte en haspelsnelheid regelmatig aanpassen om het graan mooi midden voor de invoervijzel te laten vallen. Verstoppingen of ander oponthoud zijn er dit seizoen niet geweest, laat Bramer weten.
Hexham
Peter van Dorsser legt uit dat hij één keer met halmverkorter heeft gespoten. ‘Voor het mooie was twee keer beter geweest”. Hij zocht een robuust ras om niet te hoeven spuiten tegen schimmels. De opbrengst van desondanks dik negen ton met een vochtpercentage van 13,7 procent stemt hem tevreden.

Fotoreportage
Bekijk hieronder de fotoreportage en een video van de CR8.80 in werking.







Tekst en beeld: Jan Geert Vedelaar




